100万以上、これは世界中のアクティブなGrafanaインストールの数です。 データの視覚化と監視の分野では、 Grafana は組織と個人の両方にとって頼りになるソリューションとして浮上しています。 強力な機能と直感的なインターフェイスを備えたGrafanaを使用すると、ユーザーはデータから貴重な洞察を得ることができます。
このシナリオを想像してみてください:徹底的にテストする必要があるローカルでホストされたWebアプリケーションがありますが、テスト目的でリモートでアクセスすることは克服できないタスクのように思えます。 ここで、 Grafana Cloud Docker Extension が役立ちます。 この拡張機能は、ローカル環境とGrafana Cloudプラットフォームの間に安全な接続を確立することにより、問題に対するシームレスなソリューションを提供します。
この記事では、Grafana Cloud Docker 拡張機能を使用する利点を探り、ローカル コンピューターとリモート Grafana Cloud プラットフォームの間のギャップを埋める方法について説明します。

グラファナクラウドの概要
Grafana Cloud は、クラウドネイティブ環境に最適な、フルマネージドのクラウドホスト型オブザーバビリティプラットフォームです。 堅牢な機能、幅広いユーザー採用、包括的なドキュメントを備えた Grafana Cloud は、組織が洞察を得て、データ主導の意思決定を行い、アプリケーションとインフラストラクチャの信頼性とパフォーマンスを確保できるようにする主要な可観測性プラットフォームです。
Grafana Cloud はオープンでコンポーザブルなオブザーバビリティスタックで、Prometheus、Elasticsearch、Amazon CloudWatch などのさまざまな一般的なデータソースをサポートしています(図 1)。 これらのデータ ソースを構成することで、ユーザーはカスタム ダッシュボードを作成し、アラートを設定し、データをリアルタイムで視覚化できます。 このプラットフォームは、Grafana Cloud k6 によるパフォーマンスと負荷のテスト、および Grafana インシデントと Grafana OnCall によるインシデント対応と管理も提供し、可観測性エクスペリエンスを強化します。

なぜGrafana CloudをDocker拡張機能として実行するのですか?
Grafana Cloud Docker 拡張機能は、シームレスなテストと監視へのゲートウェイであり、正確なデータと分析情報に基づいて情報に基づいた意思決定を行うことができます。 Grafana Cloud での Docker デスクトップの統合により、ローカル開発環境にシームレスな監視機能が提供されます。
Mac、Windows、およびLinux用のユーザーフレンドリーなアプリケーションであるDockerデスクトップを使用すると、アプリケーションとサービスを簡単にコンテナ化できます。 Docker Desktop に統合された Grafana Cloud 拡張機能により、ローカルの Docker デスクトップ インスタンスを監視し、貴重な分析情報を得ることができます。
次のクイックスタートビデオは、Docker デスクトップで Grafana クラウド拡張機能を使用してローカルの Docker デスクトップインスタンスを監視する方法を示しています。
Grafana Cloud の Docker Desktop 統合には、Docker のメトリックとログを監視するために特別に設計された一連の事前構築済み Grafana ダッシュボードが用意されています。 これらのダッシュボードは、重要な Docker 関連のメトリックを視覚的に表現し、コンテナ リソースの使用状況、ネットワーク アクティビティ、および全体的なパフォーマンスを追跡できます。 さらに、この統合には、Linuxホストのメトリックとログの監視も含まれており、開発環境の包括的なビューを提供します。
Grafana Cloud 拡張機能を使用すると、Docker デスクトップ インスタンスによって生成されたメトリックとログを視覚化して分析できます。 これにより、潜在的な問題を特定し、リソース割り当てを最適化し、コンテナー化されたアプリケーションとマイクロサービスの円滑な運用を確保できます。
はじめ
前提条件: Docker Desktop 4.8 以降と Grafana Cloud アカウント。
手記: Docker 拡張機能が有効になっていることを確認する必要があります (図 2)。

ステップ1.Grafana Cloud Docker 拡張機能をインストールする
拡張機能マーケットプレースで、Grafana を検索し、[ インストール ] を選択します (図 3)。

ステップ2.グラファナクラウドアカウントを作成する
Docker Desktop 統合を使用するには、Grafana Cloud アカウントが必要です。 Grafana Cloud アカウントをお持ちでない場合は、今すぐ 無料アカウントにサインアップ できます (図 4)。

ステップ3.接続コンソールを見つける
Grafana クラウド上の Grafana インスタンスで、左側のナビゲーション バーを使用して、 接続コンソール (ホーム > 接続 > 接続データ) を見つけます (図 5 参照)。

ステップ4.Docker デスクトップ統合をインストールする
Grafana クラウドへのメトリックとログの送信を開始するには、Docker デスクトップ統合をインストールします (図 6)。 この統合により、アカウントへの接続に必要な接続変数の値を取得できます。

ステップ5.Docker Desktop インスタンスを Grafana Cloud に接続する
Docker Desktop 拡張機能を開いて Grafana Cloud に接続します (図 7)。 Docker デスクトップ統合を Grafana Cloud にインストールする際に見つけた接続変数を入力します。

ステップ6。Grafana Cloud が Docker Desktop からデータを受信しているかどうかを確認する
接続をテストして、エージェントがデータを収集していることを確認します(図8)。

ステップ7。グラファナダッシュボードを表示する
Grafana ダッシュボードには、Docker Desktop との統合が表示されます (図 9)。

ステップ8。Docker デスクトップインスタンスのモニタリングを開始する
統合がインストールされると、Docker Desktop 拡張機能は Grafana Cloud へのメトリックとログの送信を開始します。
Docker Desktop 用の Grafana Cloud にインストールされている 3 つの事前構築済みダッシュボードが表示されます。
ドッカーの概要ダッシュボード
この Grafana ダッシュボードには、cadvisor Prometheus エクスポーターによって公開されるメトリックに基づいて、Docker デスクトップ インスタンスの一般的な概要が表示されます (図 10)。

監視される主要なメトリックは次のとおりです。
- コンテナー/イメージの数
- CPU メトリック
- メモリ メトリック
- ネットワーク メトリック
このダッシュボードの上部には、ログダッシュボードのショートカットも含まれているため、トラブルシューティングのためにログとメトリックを関連付けることができます。
ドッカーログダッシュボード
この Grafana ダッシュボードは、Docker デスクトップ エンジンで実行されている Docker コンテナーのログに関連するログとメトリックを提供します (図 11)。

ログとメトリックは、ダッシュボードの上部にあるテンプレート変数のドロップダウンを使用して、Docker Desktop インスタンスとコンテナーに基づいてフィルター処理できます。
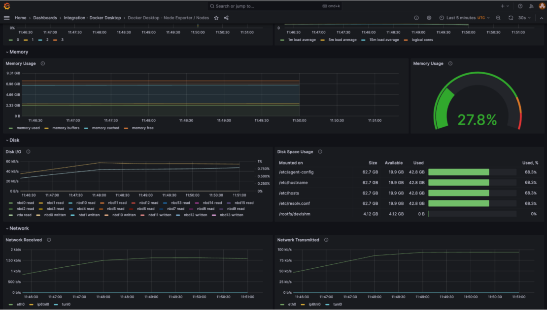
Docker デスクトップ ノード エクスポータ/ノード ダッシュボード
この Grafana ダッシュボードは、Docker Desktop 用の Docker エンジンをホストするために使用される Linux 仮想マシンのメトリックを提供します (図 12)。

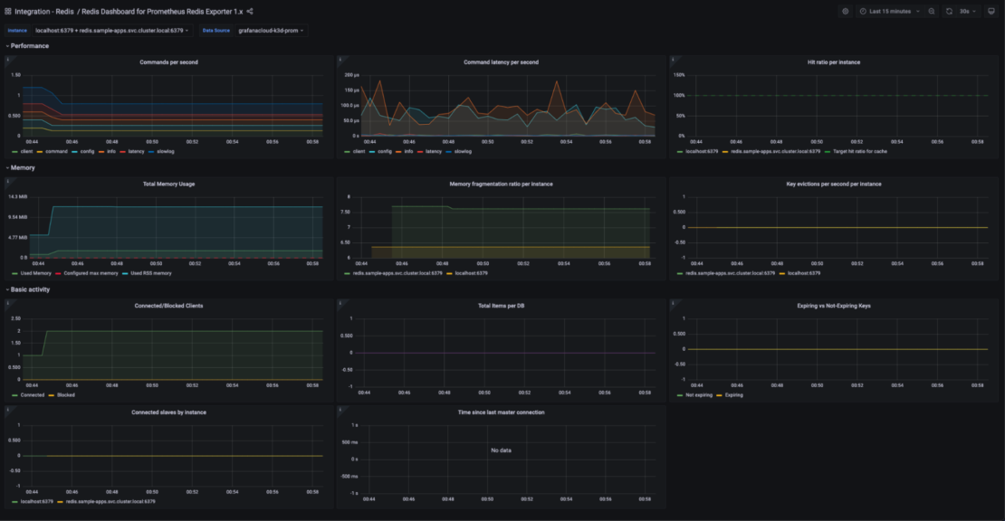
Grafana Cloud を使用して Docker コンテナー内の Redis を監視する方法
Grafana エージェントは Docker Desktop 用の Grafana Cloud 拡張機能内に組み込まれているため、Grafana Agent でサポートされている Docker Desktop で実行されている他のシステムを監視するように簡単に構成できます。
たとえば、 Grafana Cloud の Redis 統合と Docker Desktop 拡張機能を使用して、Docker Desktop のコンテナー内で実行されている Redis インスタンスを監視できます。
Docker デスクトップ インスタンス内で Redis データベースを実行している場合は、接続 コンソール ([ホーム] > [接続] > [データ] に接続) に移動し、[ Redis ] タイルをクリックすることで、Grafana Cloud に Redis 統合をインストールできます (図 13)。

Redis サーバーからメトリックの収集を開始するには、対応するエージェント スニペットを Docker Desktop 拡張機能のエージェント構成にコピーします。 Docker デスクトップ拡張機能の [ 構成 ] をクリックし、 統合 キーの下に次のスニペットを追加します。 次に、[ 構成の保存 ]を押します(図14)。

integrations:
redis_exporter:
enabled: true
redis_addr: 'localhost:6379'
既定の設定では、Grafana エージェント コンテナーは Docker デスクトップの既定の bridge ネットワークに接続されていません。 エージェントをこのコンテナーに接続するには、次のコマンドを実行します。
docker network connect bridge grafana-docker-desktop-extension-agent
この手順により、エージェントは他のコンテナで実行されているアプリケーションに接続してメトリックをスクレイピングできます。 これで、Grafana Cloud の Redis ソリューションの一部としてインストールされたダッシュボードに Redis メトリックが表示されます (図 15)。

結論
Grafana Cloud での Docker Desktop の統合とその事前構築済みの Grafana ダッシュボードにより、Docker デスクトップ環境の監視が合理化されたプロセスになります。 Grafana Cloud Docker 拡張機能を使用すると、ローカルの Docker インスタンスに関する貴重な分析情報を取得し、データ主導の意思決定を行い、Grafana Cloud のパワーを使用して開発ワークフローを最適化できます。 テストの可能性の新しい領域を探索し、監視ゲームを新たな高みに引き上げます。
Docker Hub の Grafana Cloud Docker 拡張機能 を確認してください。